MB/8 Club Poland - Klub i forum miłośników samochodów Mercedes-Benz

Forum dyskusyjne klubu właścicieli i miłośników samochodów marki Mercedes-Benz
Dzisiaj jest sob gru 20, 2025 11:38 am

Strefa czasowa UTC+01:00




Nowy temat  Odpowiedz w temacie  [ Posty: 22 ]  Przejdź na stronę Poprzednia 1 2
Autor Wiadomość
Post: pn wrz 20, 2010 10:14 am 
Offline
wiarus junior

Rejestracja: ndz paź 28, 2007 1:39 am
Posty: 792
Lokalizacja: Jarosław, Podkarpackie
ukaniu pisze:
Poszukam wykresów przy jakich ma następować zmiana 3-4, 4-3 vollgas na E i S

Ukaniu znalazłeś może te tabele bo chciałbym je wykorzystać przy negocjacjach z mechanikiem?

ukaniu pisze:
Jeśli na S jest OK a na E nie to - o ile jest - usterka występuje w pudełku koło skrzyni zmieniającym zasprzęglenie linki

Czy to chodzi o czujnik położenia dźwigni biegów jak w tym temacie viewtopic.php?f=25&t=35730&start=15 ?

_________________
MB 115 200 (benzyna+LPG) rocznik 1976 - służył dzielnie ponad 10 lat - oddałem w dobre ręce
MB 126 260SE rocznik 1989 automat (benzyna+LPG) po 3 latach przegrał z młodszym
MB 126 300SEL rocznik 1991 automat (benzyna+LPG) To jest to !!! (jak na razie :P)


Na górę
Post: pn wrz 20, 2010 11:16 am 
Offline
Klubowicz
Awatar użytkownika

Rejestracja: śr lis 01, 2006 1:13 pm
Posty: 2628
Lokalizacja: Jaktorów
Wit pisze:
Ukaniu znalazłeś może te tabele bo chciałbym je wykorzystać przy negocjacjach z mechanikiem?

Przypomnij mi dziś koło 20 na priv - bo ja mam niestety mocną skleroze.
Wit pisze:
Czy to chodzi o czujnik położenia dźwigni biegów jak w tym temacie viewtopic.php?f=25&t=35730&start=15 ?

Nie, to włacznik wstecznego i blokady rozruchu.
Chodzi o urządzenie montowane pod rugiej stronie skrzyni przez które przechodzi linka k-d.
Do niego dochodzi też podciśnienie z włacznika E-S.

_________________
Pamiętaj, że Mercedes daje znać, że go coś boli. Nie bagatelizuj oznak słabości.
190E 2.6 - bez LPG - Megasquirt 3.
Chcesz coś naprawić? skonstruować? - www.ldl-elektronika.pl


Na górę
Post: wt wrz 21, 2010 8:47 am 
Offline
Klubowicz
Awatar użytkownika

Rejestracja: śr lis 01, 2006 1:13 pm
Posty: 2628
Lokalizacja: Jaktorów
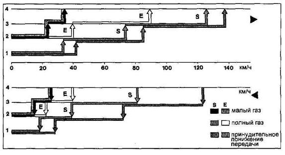
Nie znalazłem konkretnie do Twojego modelu - musisz sobie przeskalować ten rysunek w prędkościach - bazująć na vollgas dla swojego silnika - zmiany powiny wypadać pi razy oko podobnie.


Załączniki:
Komentarz: ES
ES.JPG
ES.JPG [ 31.94 KiB | Przejrzano 479 razy ]

_________________
Pamiętaj, że Mercedes daje znać, że go coś boli. Nie bagatelizuj oznak słabości.
190E 2.6 - bez LPG - Megasquirt 3.
Chcesz coś naprawić? skonstruować? - www.ldl-elektronika.pl
Na górę
Post: wt wrz 21, 2010 1:03 pm 
Offline
wiarus junior

Rejestracja: ndz paź 28, 2007 1:39 am
Posty: 792
Lokalizacja: Jarosław, Podkarpackie
Dzięki. Wychodzi na to, że dla prawidłowo pracującej skrzyni na "E" przy pełnym wciśnięciu gazu III bieg powinien ciągnąć mniej więcej od 40 do 90km/h i zmienić na IV bieg (wykres górny biała strzałka). Czy to znaczy, że również w tym przedziale powinno nastąpić zredukowanie z IV na III bieg przy pełnym wciśnięciu gazu?
Dolny wykres pokazuje zakresy zmian przy zwalnianiu?

PS. Próbowałem wysłać PW ale nie mogłem się wbić wieczorem na forum.

_________________
MB 115 200 (benzyna+LPG) rocznik 1976 - służył dzielnie ponad 10 lat - oddałem w dobre ręce
MB 126 260SE rocznik 1989 automat (benzyna+LPG) po 3 latach przegrał z młodszym
MB 126 300SEL rocznik 1991 automat (benzyna+LPG) To jest to !!! (jak na razie :P)


Na górę
Post: wt wrz 21, 2010 1:43 pm 
Offline
Klubowicz
Awatar użytkownika

Rejestracja: śr lis 01, 2006 1:13 pm
Posty: 2628
Lokalizacja: Jaktorów
Te 2 wykresy pokazują histereze zmian, górny zmiany biegów w górę a dolny w dół. Czyli w przypadku wciśnięcia gazu na E nie zreduje na 3 powyżej 40 a podczas przyspieszania będzie ciągnął do 90.

_________________
Pamiętaj, że Mercedes daje znać, że go coś boli. Nie bagatelizuj oznak słabości.
190E 2.6 - bez LPG - Megasquirt 3.
Chcesz coś naprawić? skonstruować? - www.ldl-elektronika.pl


Na górę
Post: wt wrz 21, 2010 4:24 pm 
Offline
wiarus senior
Awatar użytkownika

Rejestracja: sob gru 11, 2004 10:27 pm
Posty: 1053
Lokalizacja: SOPOT (GAS) i (GSP)
Ja mam w 300SE skrzynię nie dotykaną żadną regulacją czy remontem czyli fabryczną. Przy ustawieniu przełącznika w pozycji E w opisanej sytuacji skrzynia nie zmienia biegu - dla S jak najbardziej. Nie testowałem tego dogłębnie bo nie miało to dla mnie znaczenia ale wiem że jeżdżąc głównie na E musiałem posiłkować się kick-downem. Może nie jest to 100%-tach reguła (takie mam wrażenie) ale sytuacja absolutnie przeważająca. Być może istnieją jakieś warunki dla których przełączenie następuje ale są to sytuacje sporadyczne.

_________________
Andrzej
W126 300SE '90 - chyba nikt nie ma większego wypasu VIN
W126 300SEL '86 - oryginalny lakier i bez rdzy
W126 300SE '86 - LPG od 1995r
W124 200D '86 - został dawcą dla wielu
W115 240D 3.0 - był ze mną 20 lat... sprzedany :(


Na górę
Post: wt wrz 21, 2010 4:33 pm 
Offline
swój chłop

Rejestracja: śr wrz 20, 2006 12:04 pm
Posty: 143
Lokalizacja: Gdynia
Te wykresy mogą się jednak mocno różnić dla różnych modeli. Jeżeli masz oryginalny licznik, to najprawdopodobniej masz żółtymi rzymskimi cyframi oznaczone maksymalne prędkości dla danego biegu. W ten sposób chyba też można sprawdzić zgodność naciągu linki z fabryką.

Nie wiem tylko czy zmiana biegów na tzw. vollgas następuje w tym samym momencie co gdyby jechać cały czas z wciśniętym kickdownem, czy jednak na vollgas nie zmienia trochę wcześniej.
Trzeba to sprawdzić empirycznie i ew. wprowadzić poprawkę.

_________________
MB 560SE '90


Na górę
Wyświetl posty nie starsze niż:  Sortuj wg  
Nowy temat  Odpowiedz w temacie  [ Posty: 22 ]  Przejdź na stronę Poprzednia 1 2

Strefa czasowa UTC+01:00


Kto jest online

Użytkownicy przeglądający to forum: Obecnie na forum nie ma żadnego zarejestrowanego użytkownika i 7 gości


Nie możesz tworzyć nowych tematów
Nie możesz odpowiadać w tematach
Nie możesz zmieniać swoich postów
Nie możesz usuwać swoich postów
Nie możesz dodawać załączników

Przejdź do:  
Technologię dostarcza phpBB® Forum Software © phpBB Limited
Polski pakiet językowy dostarcza phpBB.pl